MicroProfile 3.3 is now available on Open Liberty 20.0.0.4
Open Liberty 20.0.0.4 provides support for MicroProfile 3.3 which includes updates to MicroProfile Rest Client, Fault Tolerance, Metrics, Health, and Config. Improved developer experience is also achieved with support for yum/apt-get installs and the ability to track usage patterns with JAX-RS 2.1.
In Open Liberty 20.0.0.4:
View the list of fixed bugs in 20.0.0.4.
If you’re interested in what’s coming soon in Open Liberty, take a look at our current development builds which includes GraphQL with Open Liberty and persistent EJB Timers coordination and failover across servers.
Run your apps using 20.0.0.4
If you’re using Maven, here are the coordinates:
<dependency>
<groupId>io.openliberty</groupId>
<artifactId>openliberty-runtime</artifactId>
<version>20.0.0.4</version>
<type>zip</type>
</dependency>
Or for Gradle:
dependencies {
libertyRuntime group: 'io.openliberty', name: 'openliberty-runtime', version: '[20.0.0.4,)'
}
Or if you’re using Docker:
FROM open-liberty
Or take a look at our Downloads page.
MicroProfile 3.3 support
MicroProfile 3.3 improves developer experience with updates to the Rest Client, Fault Tolerance, Metrics, Health, and Config features.
Easily determine HTTP headers on outgoing requests (MicroProfile Rest Client 1.4)
MicroProfile Rest Client 1.4 adds injection into ClientHeadersFactory
instances. When executing a Rest Client inside a JAX-RS request, it can be useful to pull data from the JAX-RS request’s context or from CDI to use to determine which HTTP headers to send on the outgoing request. With MP Rest Client 1.4, this is now possible.
To enable MP Rest Client 1.4, add this feature to your server.xml:
<feature>mpRestClient-1.4</feature>
CDI and/or JAX-RS injection into your ClientHeadersFactory
will enable you to do things like:
@ApplicationScoped
public class MyCustomClientHeadersFactory implements ClientHeadersFactory {
@Context
private UriInfo uriInfo;
@Inject
private Foo foo;
@Override
public MultivaluedMap <String, String> update(MultivaluedMap<String, String> incomingHeaders MultivaluedMap<String, String> clientOutgoingHeaders) {
MultivaluedMap<String, String> myHeaders = new MultivaluedHashMap<>();
myHeaders.putSingle("X-HEADER_FROM_CUSTOM_CLIENTHEADERSFACTORY", "456");
URI uri = uriInfo.getAbsolutePath();
myHeaders.putSingle("X-INJECTED_URI_INFO", uri == null ? "null" : uri.toString());
myHeaders.putSingle("X-INJECTED_FOO", foo.getWord());
return myHeaders;
}
}
Monitor microservice applications easily wth metrics (MicroProfile Metrics 2.3)
MicroProfile Metrics 2.3 introduces a new metric type called a Simple Timer (annotated with @SimplyTimed
) and runtime provided metrics that track REST resource method usage and is backed by the new Simple Timer metric.
The new Simple Timer metric is a light-weight alternative to the existing Timer metric. It only tracks the total timing duration and counts the amount of times it was invoked. The Timer metric on the other hand is a performance heavy metric that continually calculates duration statistics and throughput statistics resulting in 14 values.
The new REST stat metrics are gathered from REST resource method usage (i.e GET
, POST
, PUT
, DELETE
, OPTIONS
, PATCH
, HEAD
). Total time duration and total count of invocation is tracked ( by use of the Simple Timer metric). This functionality is properly enabled when used in combination with the jaxrs-2.1
feature. All REST stat metrics will use the REST.request
metric name and will be tagged/labeled with their fully qualified class name and method signature.
To enable the feature, include the following in the server.xml
.
<feature>mpMetrics-2.3</feature>
The monitor-1.0
feature will be activated with the mpMetrics-2.3
feature. As a result, vendor metrics will be enabled due to the monitor-1.0
activation. To filter out this data you can configure the following into the server.xml to choose the stats you want to see:
<monitor filter="JVM,ThreadPool,WebContainer,Session,ConnectionPool,REST"/>
Alternatively, disable all monitor-1.0
stats:
<monitor filter=“ ”/> <!-- space required -->
To use the new SimpleTimer
metric programmatically:
@Inject
MetricRegistry metricRegistry;
//create metric
Metadata metadata= Metadata.builder().withName("sampleSimpleTimer").build();
SimpleTimer simpleTimer = metricRegistry.simpleTimer(metadata);
//retrieve simple timer context (will start timing)
SimpleTimer.Context simpleTimerContext = simpleTimer.time()
doLogic();
//stops the simple timer from timing
simpleTimerContext.close();
To use the SimpleTimer
metric with annotations:
@SimplyTimed(name=“sampleSimpleTimer”)
public void doSomething() {
doLogic();
}
Resulting `OpenMetrics output:
# TYPE application_sampleSimpleTimer_total counter
application_sampleSimpleTimer_total 12
# TYPE application_sampleSimpleTimer_elapsedTime_seconds gauge
application_sampleSimpleTimer_elapsedTime_seconds 12.3200000
REST stat metrics will be enabled with the mpMetrics-2.3
feature given the following REST resource:
package org.eclipse.microprofile.metrics.demo;
@ApplicationScoped
public class RestDemo {
@POST
public void postMethod(String... s, Object o){
...
}
}
Regarding REST stat metrics, the OpenMetrics
formatted REST metrics would be:
# TYPE base_REST_request_total counter
base_REST_request_total{class="org.eclipse.microprofile.metrics.demo.RestDemo",method="postMethod_java.lang.String[]_java.lang.Object"} 1
# TYPE base_REST_request_elapsedTime_seconds gauge
base_REST_request_elapsedTime_seconds{class="org.eclipse.microprofile.metrics.demo.RestDemo",method="postMethod_java.lang.String[]_java.lang.Object"} 1.000
Provide your own health check procedures (MicroProfile Health 2.2)
MicroProfile Health Check 2.2 enables you to provide your own health check procedures to be invoked by Open Liberty to verify the health of your microservice.
In the mpHealth-2.2
feature, all of the supported Qualifiers (Liveness and Readiness) now have annotation literals added in the specification. These ease programmatic lookup and support for inline instantiation of the qualifiers, which was not supported in the previous versions.
Also, for better integration with third party frameworks, like MicroProfile Rest Client, the HealthCheckResponse
class declaration was changed from an abstract class to a concrete class with constructors allowing for direct instantiation on the consuming end.
To enable the feature, include the following in the server.xml
:
<feature>mpHealth-2.2</feature>
Applications are expected to provide health check procedures by implementing the HealthCheck
interface with the @Liveness
or @Readiness
annotations. These are used by Open Liberty to verify the Liveness or Readiness of the application, respectively. Add the logic of your health check in the call()
method, and return the HealthCheckResponse
object, by using the simple up()
/down()
methods from the API:
//Liveness Check
@Liveness
@ApplicationScoped
public class AppLiveCheck implements HealthCheck {
...
@Override
public HealthCheckResponse call() {
...
HealthCheckResponse.up("myCheck");
...
}
}
To view the status of each health check, access the either the
http://<hostname>:<port>/health/live
or http://<hostname>:<port>/health/ready
endpoints.
Monitor faults in your microservices (MicroProfile Fault Tolerance 2.1)
MicroProfile Fault Tolerance allows developers to easily apply strategies for mitigating failure to their code. It provides annotations which developers can add to methods to use bulkhead, circuit breaker, retry, timeout and fallback strategies. In addition, it provides an annotation which causes a method to be run asynchronously.
MicroProfile Fault Tolerance 2.1 includes the following changes:
-
Adds new parameters
applyOn
andskipOn
to@Fallback
and addsskipOn
to@CircuitBreaker
to give the user more control over which exceptions should trigger these strategies, for example:
@Fallback(applyOn=IOException.class, skipOn=FileNotFoundException.class, fallbackMethod="fallbackForService")
public String readTheFile() {
...
}
-
Ensures that the CDI request context is active during the execution of methods annotated with
@Asynchronous
. -
This Fault Tolerance release also adds more detail into the Javadoc and makes some minor clarifications to the specification.
For more information:
-
Get an introduction to MicroProfile Fault Tolerance:
-
Reference the full specification including the 2.1 release notes
External configuration of your microservices (MicroProfile Config 1.4)
The MicroProfile Config 1.4 feature provides an implementation of the Eclipse MicroProfile Config 1.4 API which has mainly had changes to the built-in and implicit converters.
The Open Liberty implementation already supported byte
/Byte
and short
/Short
but char
/Character
has now been added.
If we have the following properties available in a ConfigSource
:
byte1=128
short1=5
char1=\u00F6
You can inject those properties into your application, either as primitives or as their boxed equivalents:
@Dependent
public class MyBean {
@Inject
@ConfigProperty(name = "byte1")
private Byte property1;
@Inject
@ConfigProperty(name = "byte1")
private byte property2;
@Inject
@ConfigProperty(name = "short1")
private Short property3;
@Inject
@ConfigProperty(name = "short1")
private short property4;
@Inject
@ConfigProperty(name = "char1")
private Character property5;
@Inject
@ConfigProperty(name = "char1")
private char property6;
}
The implicit converter order has been slightly changed. Previously the order was:
-
of(String)
-
valueOf(String)
-
constructor(String)
-
parse(CharSequence)
In version 1.4, the last two have been swapped:
-
of(String)
-
valueOf(String)
-
parse(CharSequence)
-
constructor(String)
The reason for this change is that static parse(CharSequence)
methods typically have some built-in caching of their results and are therefore faster in some cases. Also, in many cases throughout the JDK, the String constructors have been deprecated.
In the following example, the MyType
class has two possible implicit converter methods available; a String constructor and a static parse(CharSequence)
method:
public class MyType {
private static final ConcurrentMap<CharSequence, MyType> cache = new ConcurrentHashMap<>();
private String value;
private MyType(CharSequence raw, boolean cached) {
if (cached) {
this.value = "Cached: " + raw;
} else {
this.value = "Constructor: " + raw;
}
}
public MyType(String raw) {
this(raw, false);
}
public static MyType parse(CharSequence raw) {
MyType cached = cache.get(raw);
if (cached == null) {
cached = new MyType(raw, true);
MyType previous = cache.putIfAbsent(raw, cached);
if (previous != null) {
cached = previous;
}
}
return cached;
}
@Override
public String toString() {
return value;
}
}
To enable the feature, include the following in the server.xml
:
<feature>mpConfig-1.4</feature>
In MicroProfile Config 1.3, the String
constructor would have been used to do the implicit conversion. In version 1.4, the parse(CharSequence)
method will be used instead. Notice that the parse method uses a simple cache. If the same raw String
(String
extends CharSequence
) is converted twice then the same instance of MyType
will be returned. This would not be possible with a String
constructor.
We have also made a notable internal change to the Open Liberty implementation. In versions prior to 1.4, our implementation included a background update thread which frequently scanned through the available ConfigSources
and cached the results. This made calls to the Config API
very fast. However, since the size and complexity of user provided ConfigSources
is unknown, this was a potentially expensive thing to be doing in the background.
The background update thread has been replaced with an expiry process. What this means is that the first request for a property may be a little slower as it may need to go through all the available ConfigSources
to find a value. Once found, this value is then cached and a timer started to expire the cache. If a second request is made for that property before the cache expires then the cached value is used and will return quickly. In order to maintain the same dynamic characteristics of the previous versions, the expiry time is set to only 500ms. This value may be increased by setting the microprofile.config.refresh.rate
system property. 500ms is the minimum expiry time allowed but if the property is set to 0 or less then caching is disabled.
For more information:
Track usage patterns and performance of services (JAX-RS 2.1)
The JAX-RS 2.1 auto-feature is enabled whenever the jaxrs-2.0
(or jaxrs-2.1
) features are specified within the server.xml
along with the monitor-1.0
feature.
This auto-feature introduces the capability to collect statistics related to the execution of an application’s RESTful resource methods (specifically the number of invocations and the cumulative execution time. This data is useful for design, debug, and monitoring purposes.
RESTful metrics can be accessed via the monitor-1.0 feature in combination with the mpMetrics-2.3
feature. This information is also accessible via JMX (JConsole, etc…).
Include the following in the server.xml for JMX/PMI access:
<feature>jaxrs-2.0</feature> (or jaxrs-2.1)
<feature>monitor-1.0</feature>
The JMX/PMI data collected is per-method and is aggregated to the class and web module level. For example, suppose a server has two web modules, each with identically named classes containing two resource methods, the results for the REST_Stats in jconsole will look like the following:

Support for yum/apt-get installations
Open Liberty is now available as a native linux .deb
or .rpm
package so can now use native OS tools (yum
/apt
) to manage your Open Liberty installations. To access Open Liberty rpms
/debs
, you’ll have to configure your machine to use the Open Liberty repository.
On Ubuntu systems:
Append the following line to file /etc/apt/sources.list
:
deb https://public.dhe.ibm.com/ibmdl/export/pub/software/openliberty/runtime/os-native-packages/deb/ /
Add the repositories' public key with command:
sudo wget -O http://public.dhe.ibm.com/ibmdl/export/pub/software/openliberty/runtime/os-native-packages/public.key | sudo apt-key add -
Run command:
sudo apt-get update
The latest version of Open Liberty can then be installed from the repository by running:
sudo apt-get install openliberty
On Red Hat Systems:
Create the following file named /etc/yum.repos.d/openliberty.repo
:
[olrepo]
name=olrepo
baseurl=http://public.dhe.ibm.com/ibmdl/export/pub/software/openliberty/runtime/os-native-packages/rpm/
enabled=1
gpgcheck=1
repo_gpgcheck=1
gpgkey=https://public.dhe.ibm.com/ibmdl/export/pub/software/openliberty/runtime/os-native-packages/public.key
The latest Open Liberty can then be installed by:
sudo yum update
sudo yum install openliberty
After the openliberty.rpm
or openliberty.deb
are installed, the empty defaultServer
is created and configured to run as a service.
-
Open Liberty services will run as user
openliberty
-
The server is located in
/var/lib/openliberty/usr/servers/defaultServer
-
Logs will be stored in
/var/log/openliberty/defaultServer
-
PID for server is in
/var/run/openliberty/defaultServer.pid
You can use the following standard linux service commands:
-
systemctl status [email protected]
-
systemctl start [email protected]
-
systemctl restart [email protected]
-
systemctl stop [email protected]
Automatically compress HTTP responses
You can now try out HTTP response compression.
Previous to this feature, Open Liberty only considered compression through the use of the $WSZIP
private header. There was no way for a customer to configure the compression of response messages. Support now mainly consists of using the Accept-Encoding
header in conjunction with the Content-Type header
, of determining if compression of the response message is possible and supported. It allows the Liberty server to compress response messages when possible. It is beneficial because customers will want to use the compression feature to help reduce network traffic, therefore reducing bandwidth and decreasing the exchange times between clients and Liberty servers.
A new element, <compression>
, has been made available within the <httpEndpoint>
for a user to be able to opt-in to using the compression support.
The optional types
attribute will allow the user to configure a comma-delimited list of content types that should or should not be considered for compression. This list supports the use of the plus “+” and minus “-“ characters, to add or remove content types to and from the default list. Content types contain a type and a subtype separated by a slash “/“ character. A wild card "*" character can be used as the subtype to indicate all subtypes for a specific type.
The default value of the types optional attribute is: text/*, application/javascript
.
Configuring the optional serverPreferredAlgorithm
attribute, the configured value is verified against the “Accept-Encoding” header values. If the client accepts the configured value, this is set as the compression algorithm to use. If the client does not accept the configured value, or if the configured value is set to ‘none’, the client preferred compression algorithm is chosen by default.
<httpEndpoint id="defaultHttpEndpoint"
httpPort="9080"
httpsPort="9443">
<compression types=“+application/pdf, -text/html” serverPreferredAlgorithm=“gzip”/></httpEndpoint>
Open Liberty supports the following compression algorithms: gzip
, x-gzip
, deflate
, zlib
, and identity (no compression)
The Http Response Compression
functionality has been designed from the following Open Liberty Epic: #7502. The design is outlined within the Epic for more detailed reading. The basic flow of the design is shown in the below diagrams:

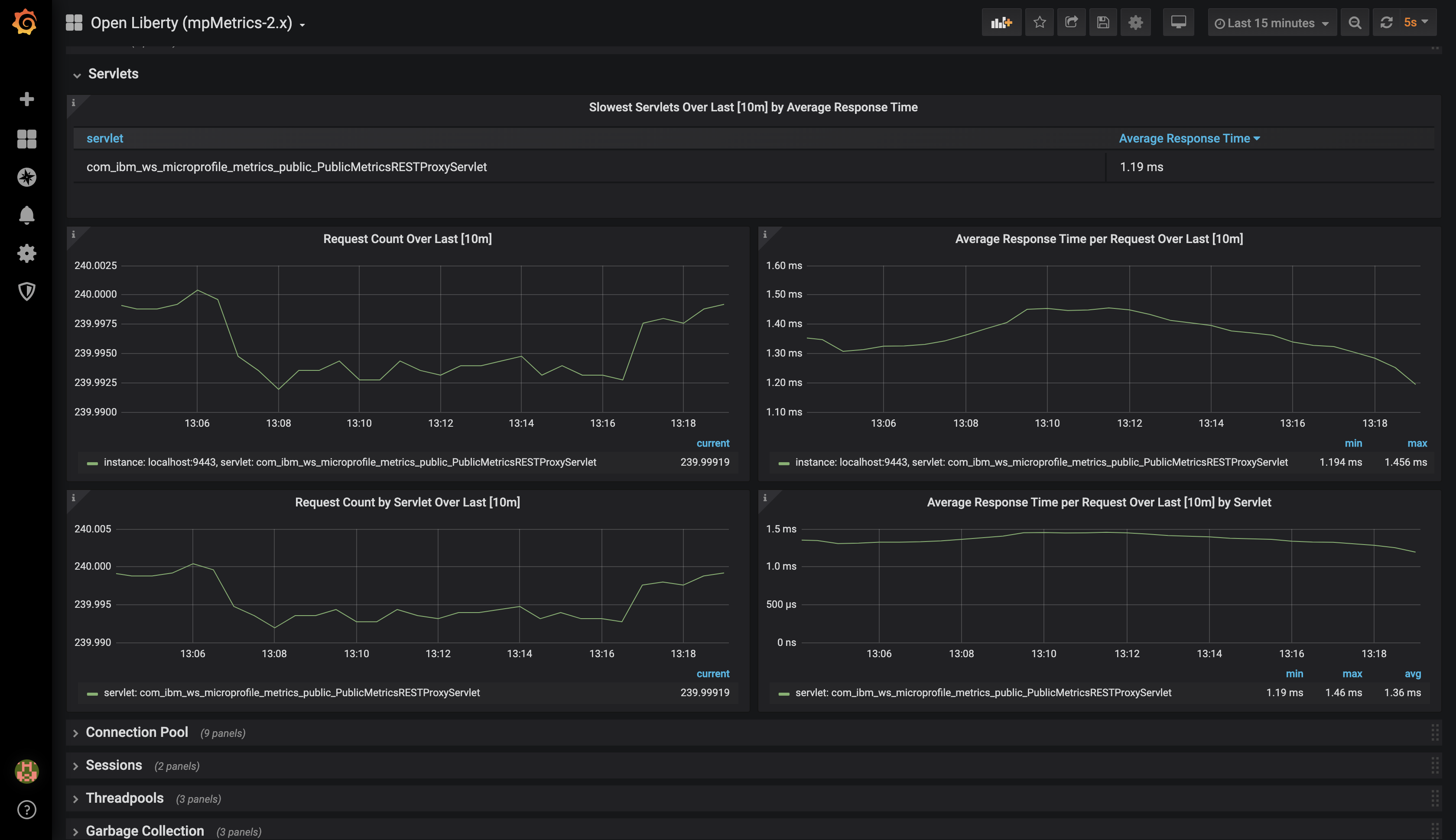
Open Liberty Grafana dashboard now available at grafana.com
The Grafana dashboard provides a wide range of time-series visualizations of MicroProfile Metrics data such as CPU, Servlet, Connection Pool, and Garbage Collection metrics. It is powered by a Prometheus datasource which is configured to ingest data from one or more Liberty servers' /metrics
endpoint, enabling us to view on Grafana in near real-time.
This new dashboard works with Liberty instances outside of OpenShift Container Platform. For Liberty servers running on OCP use the Grafana dashboards published here. The new Grafana dashboard is intended for Open Liberty servers, with mpMetrics-2.x
, that are not running on OCP.
You can use this dashboard to help spot performance issues when running your applications in Open Liberty. For instance, metrics such as servlet response times, CPU or heap usage when seen as a time-series on Grafana, could be indicative of an underlying performance issue or memory leak.
To configure the dashboard, first add the mpMetrics-2.3
feature. This will automatically enable the monitor-1.0
feature:
<featureManager>
<feature>mpMetrics-2.3</feature>
</featureManager>
<mpMetrics authentication="false" />`
For metrics on a secure endpoint:
<featureManager>
<feature>mpMetrics-2.3</feature>
</featureManager>
<quickStartSecurity userName="<your-username>" userPassword="<your-password>" />
Run the server using the following command:
./server run DashboardTest
Then, download Prometheus. Once unpackaged, it should contain a startup script called prometheus alongside a configuration file, prometheus.yml
. Within prometheus.yml
, append to scrape_configs
one of the following jobs:
For mpMetrics
on an insecure endpoint:
- job_name: 'liberty'
scrape_interval: 5s
static_configs:
- targets: ['localhost:9080']
For mpMetrics
on a secure endpoint:
- job_name: 'liberty-secure'
scrape_interval: 5s
static_configs:
- targets: ['localhost:9443']
basic_auth:
username: "<your-username>"
password: "<your-password>"
tls_config:
insecure_skip_verify: true
scheme: "https"
Start the prometheus script and visit http://localhost:9090/targets, where you should see your Open Liberty server listed as one of the targets.

Download Grafana and once finished, visit https://localhost:3000.
When navigated to Grafana, click the gear icon and select Data Source. Add a new Prometheus datasource with the URL as http://localhost:9090. Then click Save & Test.
To import the dashboard, click the plus icon, select Import, paste the dashboard ID 11706, and when prompted in the dropdown menu, link it to the new data source you have just created.

For more informtation:
Support OpenShift service account credentials for authentication
The socialLogin-1.0
feature can now be configured to use OpenShift service accounts to authenticate and authorize protected resource requests. This allows server administrators to secure, for example, monitoring and metrics endpoints that might produce sensitive information but require repeated access by an automated process or non-human entity. The new behavior allows service accounts to authenticate themselves by providing in the request a service account token that was created within the OpenShift cluster.
A new <okdServiceLogin>
configuration element is now provided to support this behavior. The socialLogin-1.0
feature must be enabled to gain access to this new element.
The minimum configuration requires only that an <okdServiceLogin> element be specified in the server xml
:
<server>
<!-- Enable features -->
<featureManager>
<feature>appSecurity-3.0</feature>
<feature>socialLogin-1.0</feature>
</featureManager>
<okdServiceLogin />
</server>
The minimum configuration assumes that the Liberty server is packaged and deployed within an OpenShift cluster. By default, the <okdServiceLogin>
element will be used to authenticate all protected resource requests that the Liberty server receives.
Incoming requests to protected resources must include a service account token. The token must be specified as a bearer token in the Authorization
header of the request. The Liberty server will use the service account token to query information about the associated service account from the OpenShift cluster. The OpenShift project that the service account is in will be used as the group for the service account when making authorization decisions. The OpenShift project name is concatenated with the name of the service account to create the user name.
If the Liberty server is not deployed within an OpenShift cluster, the userValidationApi
attribute should be configured and set to the value for the appropriate User API endpoint in the OpenShift cluster:
<okdServiceLogin userValidationApi="https://cluster.domain.example.com/apis/user.openshift.io/v1/users/~" />
Multiple <okdServiceLogin>
elements can be configured as long as each element has a unique id
attribute specified. In those cases, authentication filters should also be configured to ensure the appropriate endpoints are protected by a unique <okdServiceLogin>
instance.
More information about OpenShift service accounts can be found in the OpenShift documentation for Understanding and creating service accounts.
Previews of early implementations available in development builds
You can now also try out early implementations of some new capabilities in the latest Open Liberty development builds:
These early implementations are not available in 20.0.0.4 but you can try them out in our daily Docker image by running docker pull openliberty/daily
. Let us know what you think!
Persistent EJB Timers coordination and failover across servers (ejbPersistentTimer-3.2)
Prior to this feature, it was possible to partly coordinate automatic EJB persistent timers across multiple Open Liberty servers by configuring the EJB timer service to persist timers to the same database. This caused a single timer instance to be created on one of the servers but without the ability to fail over to another server if the original server stops or crashes. To enable fail over, this feature adds a new configurable attribute, missedTaskThreshold
, which specifies the maximum amount of time that you want to allow for an execution of a persistent timer to complete before allowing another server to take over and run it instead.
Enable the EJB persistent timers feature, or another feature that implicitly enables it, such as ejb-3.2
and configure it to use a data source. In this example, we let it use the Java EE or Jakarta EE default data source. This much is required regardless of whether fail over is desired. To use fail over, ensure that configuration for all servers is pointing at the same database and uses the same database schema. Then include a value for the missedTaskThreshold
attribute.
<server>
<featureManager>
<feature>ejbPersistentTimer-3.2</feature>
<feature>jdbc-4.2</feature>
... other features
</featureManager>
<dataSource id="DefaultDataSource">
<jdbcDriver libraryRef="OraLib"/>
<properties.oracle URL="jdbc:oracle:thin:@//localhost:1521/EXAMPLEDB"/>
<containerAuthData user="dbuser" password="dbpwd"/>
</dataSource>
<library id="OraLib">
<file name="${shared.resource.dir}/jdbc/ojdbc8.jar" />
</library>
<!-- The following enables fail over for persistent timers -->
<persistentExecutor id="defaultEJBPersistentTimerExecutor" missedTaskThreshold="5m"/>
...
</server>
You are now free to use GraphQL with Open Liberty!
In our latest OpenLiberty development builds, users can now develop and deploy GraphQL applications. GraphQL is a complement/alternative to REST that allows clients to fetch or modify remote data, but with fewer round-trips. Liberty now supports the (still under development) MicroProfile GraphQL APIs (learn more) that allow developers to create GraphQL apps using simple annotations - similar to how JAX-RS uses annotations to create a RESTful app.
Developing and deploying a GraphQL app is cinch - take a look at this sample to get started with these powerful APIs!
Get Liberty 20.0.0.4 now
Available through Maven, Gradle, Docker, and as a downloadable archive.